CXPLAY World
21:00 · 2023年6月3日 · 周六
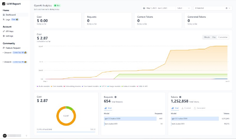
LLM.report
- 显示 OpenAI API 用量的在线工具
直接在浏览器储存 API Key, 显示实时状态或指定日期内的用量信息.
站点:
https://llm.report/
#software #web #AI #OpenAI #opensource
via
CXPLAY's Memos
Home
Powered by
BroadcastChannel
&
Sepia