©CC BY-NC-SA 4.0
🚩加入 Nostr!moe 社区: https://join.nostr.moe
第一次遇见这么频繁的伪装发件, 全都是中国联通的 IP. #吐槽 #电子邮件
二锅头汽水... 老陈醋可乐... 听起来就很难喝,我甚至都没尝试一下的想法🌚#吐槽
TextAIBot - 通过短信使用 Chat GPT

目前只有一个号码: +1 (507)-596-7771, 回复速度对于短信来说算很快了.

站点: TextAIBot | Text ChatGPT from anywhere

#web #AI #OpenAI #ChatGPT #SMS

via CXPLAY's Memos
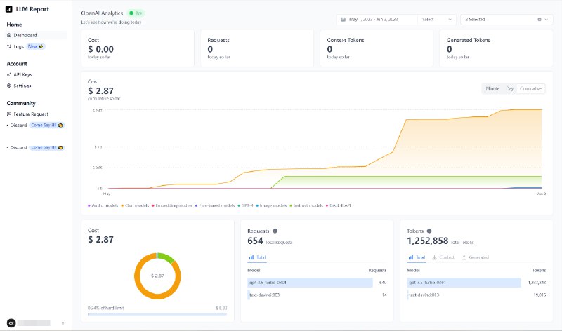
LLM.report - 显示 OpenAI API 用量的在线工具

直接在浏览器储存 API Key, 显示实时状态或指定日期内的用量信息.

站点: https://llm.report/

#software #web #AI #OpenAI #opensource

via CXPLAY's Memos
一个用游戏卡带把 Game Boy 游戏机变成冷钱包的项目, 尚在初期计划中.

站点: The Game Wallet

#hardware #web3 #加密货币

via CXPLAY's Memos
真的是, 很少有打游戏打到心累, 这次居然是被原神的深渊. 决定不和策划斗智斗勇了. #吐槽 #原神

via CXPLAY's Memos
恶心死了,这策划有没有自己打过。💩 #吐槽 #原神
Back to Top