©CC BY-NC-SA 4.0
🚩加入 Nostr!moe 社区: https://join.nostr.moe
垃圾学校特有的:不负责任、不想负责任、负不了责任、推脱责任。 #吐槽

via CXPLAY's Memos
要让 OBS Studio 读取正在播放的音乐标题, 除了使用流媒体带有的 Now Playing API 之外, 就是读取播放器软件或者系统播放控件的信息转储到一个文本文件, 然后在来源里面添加这个文本文件就能即时在捕获画布上显示曲目信息. 如果使用某些接口(比如 Windows Media Control), 还能获得曲目的更多标签信息. #吐槽

via CXPLAY's Memos
看到了少数派的这篇关于本地音乐库到数播系统的文章:

----------------------
一个月测试 7 种音乐服务,我在建立数播系统的过程中遇到了哪些坑? - 少数派
----------------------

想起来我之前一直想写一篇关于本地音乐库的文章, 主要是关于如何维护这些数字音频的个人经验和现在依旧存在的问题, 而远程串流我还没有尝试过很多, 也没找到能够完全兼容的系统.

从 2019 年开始我就一直在维护自己的本地音乐库, 到现在已经接近 90 GB 的容量, 单计算专辑数量的话有 1900 多张, 不过其实我并不是都喜欢听完整专辑, 因为到现在都是和网易云音乐的列表进行同步, 然后再附带扩充其他的本地专辑. 所以现在能够计量的单位应该是播放列表, 一共有 49 个, 约 7500 首曲目. 当然还有很多没有入库的, 还在硬盘里等着.

#blog #music #吐槽

via CXPLAY's Memos
CXPLAY World
第一次遇见这么频繁的伪装发件, 全都是中国联通的 IP. #吐槽 #电子邮件
今天第一次收到了 docomo 的报告, IP 是 42.55.253.82, 全部检查未通过.
查了一下这些 IP 全都是来自一个地区: 中国/辽宁/葫芦岛/...
第一次遇见这么频繁的伪装发件, 全都是中国联通的 IP. #吐槽 #电子邮件
二锅头汽水... 老陈醋可乐... 听起来就很难喝,我甚至都没尝试一下的想法🌚#吐槽
TextAIBot - 通过短信使用 Chat GPT

目前只有一个号码: +1 (507)-596-7771, 回复速度对于短信来说算很快了.

站点: TextAIBot | Text ChatGPT from anywhere

#web #AI #OpenAI #ChatGPT #SMS

via CXPLAY's Memos
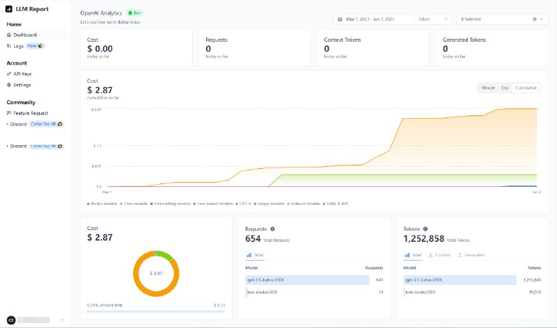
LLM.report - 显示 OpenAI API 用量的在线工具

直接在浏览器储存 API Key, 显示实时状态或指定日期内的用量信息.

站点: https://llm.report/

#software #web #AI #OpenAI #opensource

via CXPLAY's Memos
一个用游戏卡带把 Game Boy 游戏机变成冷钱包的项目, 尚在初期计划中.

站点: The Game Wallet

#hardware #web3 #加密货币

via CXPLAY's Memos
Back to Top